CAXA PLM協(xie)同管(guan)理(li)以產品數據(ju)為核心,解決從用戶需求、訂單信息、產品開發、工藝(yi)設(she)計、生產制(zhi)造、維護維修整(zheng)個生命(ming)周(zhou)期過(guo)程(cheng)中的不同類(lei)型數據(ju)管(guan)理(li)、過(guo)程(cheng)管(guan)理(li)以及(ji)跨(kua)部門、跨(kua)區域(yu)和(he)供應鏈協(xie)同工作的軟件系(xi)統及(ji)解決方案。
產(chan)品生(sheng)命周期過程(cheng)的每一(yi)個環節(jie),都可(ke)相互(hu)交換,形成完整、暢通、統一(yi)的數據信息共享平臺(tai),同時給ERP、SCM、CRM提供接口(kou),實現(xian)產(chan)品開發過程(cheng)的優化。
CAXA PLM協同(tong)管理多年來服務了國內數千家用(yong)戶(hu),是PLM國產(chan)替代的理想選擇。

2021新(xin)版本(ben)在系統部署、數據服務和(he)工藝(yi)智能設(she)計等方面都(dou)推出更貼合用戶需求的功能。
部(bu)署在云端的PLM系(xi)統,讓中小企(qi)業(ye)客戶(hu)勿關心IT硬件和運(yun)維,而又快速(su)獲得(de)基于最(zui)佳(jia)實踐的數字(zi)化(hua)解決(jue)方(fang)案。新的客戶(hu)端架構,提(ti)供(gong)桌面、網頁、移(yi)動設備等多種形(xing)式的客戶(hu)端訪問。
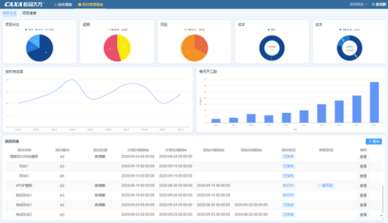
綜合看(kan)板(ban)和項目(mu)看(kan)板(ban)為管理者(zhe)(zhe)用數(shu)(shu)據(ju)支撐決(jue)策。通過挖掘PLM管理數(shu)(shu)據(ju),將(jiang)物料增(zeng)長率、借用率等價值數(shu)(shu)據(ju)通過圖形化(hua)報表(biao)直(zhi)觀呈(cheng)現,且具(ju)備(bei)數(shu)(shu)據(ju)聯動,多維度鉆取等強大的數(shu)(shu)據(ju)分析(xi)能力,為管理者(zhe)(zhe)提(ti)供決(jue)策依據(ju)。
全新的制造看板,將圖紙(zhi)、工藝及(ji)時(shi)準(zhun)確的發放(fang)到生產環節(jie),實現(xian)了(le)單一數(shu)據源的有效管(guan)理和充(chong)分共享。
工(gong)藝數據管(guan)理部(bu)分(fen)在工(gong)藝智(zhi)能(neng)推薦、工(gong)時定額自動計算、工(gong)序版本管(guan)理、結構(gou)化工(gong)藝的精細(xi)化管(guan)理等(deng)方面進行(xing)了更新(xin)和增強,幫助用戶在快速借鑒(jian)歷(li)史(shi)經驗,從(cong)而可(ke)以快速進行(xing)工(gong)藝迭(die)代(dai)優(you)化的同時,能(neng)夠實現精細(xi)的結構(gou)化管(guan)理,為生產(chan)提(ti)供支撐。


CAXA PLM協(xie)同管(guan)(guan)理將成(cheng)熟的(de)2D、3D、PDM、CAPP和MES技術整合在統(tong)一的(de)協(xie)同管(guan)(guan)理平臺上,覆蓋了(le)從概念設(she)計(ji)、詳細設(she)計(ji)、工藝流程到生產制造的(de)各個環節,重點解(jie)決企業(ye)在深化(hua)信息化(hua)管(guan)(guan)理應用后面臨的(de)部(bu)門之間(jian)協(xie)作(zuo)(zuo)以(yi)及企業(ye)產品數(shu)(shu)據全局共(gong)享的(de)應用需求,實(shi)現企業(ye)設(she)計(ji)數(shu)(shu)據、工藝數(shu)(shu)據與制造數(shu)(shu)據統(tong)一管(guan)(guan)理,并支持企業(ye)跨部(bu)門的(de)數(shu)(shu)據處理和業(ye)務協(xie)作(zuo)(zuo)。
CAXA PLM協同(tong)管理的(de)(de)產品功能(neng)如(ru)下圖,下面分別從基礎的(de)(de)EAP平臺(tai)和功能(neng)模(mo)塊(kuai)分別做簡要介(jie)紹。
CAXA EAP(Enteprise Application Platform)是(shi)(shi)底層(ceng)的(de)(de)開發(fa)和應(ying)用(yong)(yong)平臺(tai),是(shi)(shi)支(zhi)持設計、工藝、制造、銷(xiao)售、采購等各部門協同(tong)應(ying)用(yong)(yong)的(de)(de)集成平臺(tai),是(shi)(shi)支(zhi)持可配(pei)置、可擴(kuo)展(zhan)、模型驅動的(de)(de)通用(yong)(yong)基礎管(guan)理(li)(li)(li)平臺(tai),滿足不(bu)同(tong)地域、不(bu)同(tong)行(xing)業、不(bu)同(tong)規(gui)模的(de)(de)企業對產品生命周期管(guan)理(li)(li)(li)的(de)(de)共性需求。該平臺(tai)中包括(kuo)一(yi)套基礎服務(wu)和多個定(ding)義(yi)工具,用(yong)(yong)于支(zhi)持在EAP上快速進行(xing)管(guan)理(li)(li)(li)軟件的(de)(de)配(pei)置和定(ding)義(yi),并支(zhi)持對現有的(de)(de)應(ying)用(yong)(yong)模式進行(xing)修改和擴(kuo)展(zhan)。

平(ping)臺支持按需分步部署(shu)圖文檔(dang)管理、BOM管理、工藝數據(ju)(ju)管理、制(zhi)造過程管理等(deng)應用(yong)(yong),不同(tong)應用(yong)(yong)的服(fu)務端互(hu)相兼容(rong),客戶(hu)端按需擴(kuo)展。協同(tong)管理的服(fu)務端應用(yong)(yong)能夠部署(shu)在鯤鵬云等(deng)云服(fu)務平(ping)臺上,確保云端基礎設施和數據(ju)(ju)安(an)全(quan)可控。


CAXA PLM提(ti)供(gong)編碼管理(li)模塊(kuai)構建物料庫,保證物料數(shu)據(ju)在多系統的一致性,控制新物料申領過程,減(jian)少引入非必要的新物料。


CAXA PLM提供統(tong)一的(de)技(ji)(ji)術管理平臺(tai),集中、安全、有序地(di)管理產(chan)(chan)品(pin)生命周(zhou)期過程(cheng)中產(chan)(chan)生的(de)圖紙、技(ji)(ji)術資料和產(chan)(chan)品(pin)數據,保存圖紙歷(li)史版(ban)(ban)本(ben),實現(xian)版(ban)(ban)本(ben)追溯和狀態控制。基于平臺(tai)形成企(qi)業知(zhi)識管理,多(duo)部門、多(duo)專(zhuan)業間實現(xian)知(zhi)識共享(xiang)、利用與協同。

基于PLM可描述完(wan)整(zheng)(zheng)的(de)產(chan)品結(jie)構,整(zheng)(zheng)個(ge)產(chan)品生命周(zhou)期中,能夠(gou)進行BOM的(de)編(bian)制(zhi)與(yu)維護,BOM的(de)比較,記錄(lu)BOM的(de)版(ban)(ban)本與(yu)狀態,管理BOM多視圖,可以有(you)效(xiao)地管理BOM和產(chan)品配(pei)置(zhi),每個(ge)人(ren)都(dou)獲得與(yu)自身需求相關的(de)正確BOM信息。保證(zheng)設計、工藝版(ban)(ban)本的(de)一致性,保障制(zhi)造(zao)和其(qi)他業務環節得到(dao)有(you)效(xiao)版(ban)(ban)本的(de)圖紙(zhi)、數據。






CAXA PLM協同管理提供工(gong)(gong)藝數(shu)據(ju)管理,將工(gong)(gong)藝設計數(shu)據(ju)進(jin)行結構(gou)化(hua)處理,使工(gong)(gong)藝數(shu)據(ju)更(geng)加有效地指導實際生(sheng)產,為ERP\MES等(deng)下(xia)游(you)系統提供準(zhun)確數(shu)據(ju)。更(geng)方便進(jin)行工(gong)(gong)藝知識的積累(lei)和復用。
系統支持多種工(gong)藝類(lei)型(xing)的結構化:機加、裝(zhuang)配、焊接、鍛造(zao)、鑄造(zao)、熱處(chu)理等多種工(gong)藝類(lei)型(xing)。






CAXA制造看板有強大(da)的基礎平臺做支撐,提(ti)供標準數(shu)據(ju)接口(kou),快(kuai)速實現系統集成;便于(yu)維護,當(dang)數(shu)據(ju)源調整時,企業可根(gen)據(ju)需求快(kuai)速定(ding)義新的數(shu)據(ju)格式。
實(shi)現設計、工(gong)藝、制造業務全貫(guan)通(tong),打破PLM和(he)ERP之間的壁(bi)壘,在系統間進行產品和(he)規劃信息雙(shuang)向傳送。







陽(yang)泉煤(mei)(mei)業(ye)(ye)(集團)有(you)限責任公(gong)(gong)(gong)司(si)是全(quan)國最大(da)的(de)無煙煤(mei)(mei)生產(chan)基地,華鼎機械有(you)限公(gong)(gong)(gong)司(si)是陽(yang)泉煤(mei)(mei)業(ye)(ye)華越機械公(gong)(gong)(gong)司(si)與河南平頂山煤(mei)(mei)機廠(chang)共同合(he)資(zi)創建,是一(yi)家專(zhuan)業(ye)(ye)生產(chan)各類高端(duan)液壓支架油缸的(de)現代化企業(ye)(ye)。

應(ying)用CAXA設(she)計(ji)工(gong)藝制造(zao)一體化(hua)的解決(jue)方案(an),統一了數(shu)據(ju)平臺(tai),完(wan)善(shan)版本管理,支持(chi)設(she)計(ji)數(shu)據(ju)多次變更(geng),用系統支持(chi)項目(mu)管理,保障(zhang)項目(mu)資(zi)料完(wan)整性(xing),過程規范透(tou)明。

應(ying)用CAXA MES制造過程管理(li)解決方案,實(shi)現MES過程透明,達到PLM/MES/ERP閉環優(you)化的應(ying)用;實(shi)現各環節對(dui)物料的全(quan)過程跟蹤;提高產品(pin)定額(e)計算準確性及效率,時間縮(suo)短50%以上。

中天科技是中國民(min)營企(qi)業(ye)500強,國家(jia)(jia)級高(gao)新技術企(qi)業(ye)。公司主(zhu)營的光纖通信(xin)和電(dian)力傳(chuan)輸產(chan)品(pin)已形成近百個系列、上千個品(pin)種,囊括了我國光電(dian)線(xian)纜的最新產(chan)品(pin)和技術,填補了國內多(duo)項空白,為推動國家(jia)(jia)信(xin)息(xi)化(hua)建(jian)設(she)(she)、智能電(dian)網建(jian)設(she)(she)、海洋開發和國防(fang)建(jian)設(she)(she)做出了的貢獻。

集(ji)團應用(yong)CAXA設計(ji)工藝(yi)制(zhi)造一體(ti)化(hua)的解決方案(an),使研發管(guan)理(li)工作更(geng)加規范化(hua)、程序化(hua),大(da)大(da)提高(gao)(gao)產(chan)(chan)品(pin)(pin)研發效率,縮短質量(liang)問題(ti)排查(cha)時間(jian),保證產(chan)(chan)品(pin)(pin)開發、生(sheng)產(chan)(chan)制(zhi)造、生(sheng)產(chan)(chan)采(cai)購、設計(ji)變(bian)更(geng)、產(chan)(chan)品(pin)(pin)數據信息的資源共享,提高(gao)(gao)工作效率。
具體來說集(ji)團實(shi)現統(tong)(tong)一(yi)編碼(ma)(ma)管理,實(shi)現編碼(ma)(ma)系統(tong)(tong)之間(jian)的物料信息自動同步。實(shi)現了多種二維、三維軟件與PLM系統(tong)(tong)集(ji)成(cheng)需(xu)(xu)求,包括SolidWorks集(ji)成(cheng)、Inventor二維工程圖(tu)集(ji)成(cheng)應用、AutoCAD集(ji)成(cheng)。支持輕量(liang)化(hua)方(fang)面自動轉PDF需(xu)(xu)求, SolidWorks二維工程圖(tu)及Inventor二維工程圖(tu)導入系統(tong)(tong)自動轉PDF,無需(xu)(xu)設(she)計人員導入PDF文件,在圖(tu)紙(zhi)導出(chu)時可(ke)以選擇導出(chu)PDF格式圖(tu)紙(zhi)。

西(xi)安(an)嘉業(ye)航(hang)空科技(ji)有限公司(si),年產(chan)(chan)值(zhi)4億元,2015年上市(shi)企業(ye),是閻(yan)良區高端航(hang)空產(chan)(chan)業(ye)集群龍頭企業(ye),區內(nei)民營企業(ye)產(chan)(chan)值(zhi)及規模NO1;區內(nei)唯一一家從事(shi)軌道交通、航(hang)空航(hang)天(tian)鋁合金蒙皮成形加(jia)工制(zhi)造(zao)的高新技(ji)術企業(ye),技(ji)術含量高。產(chan)(chan)品主要(yao)為國內(nei)外(wai)頂級企業(ye)做配套,例(li)如(ru):陜飛、西(xi)飛、中車等,行業(ye)內(nei)知名度較(jiao)高。


應(ying)用(yong)CAXA設計(ji)工(gong)(gong)藝(yi)(yi)制造一(yi)(yi)體(ti)化(hua)的(de)解決方案, 統一(yi)(yi)管理(li)數據的(de)版本、版次(ci)以(yi)及(ji)BOM的(de)版本,隨時(shi)追溯與回顧。建立電子(zi)化(hua)的(de)工(gong)(gong)藝(yi)(yi)知識管理(li),以(yi)便于企業對工(gong)(gong)藝(yi)(yi)設計(ji)標準(zhun)集中管理(li)和(he)共(gong)享(xiang),方便工(gong)(gong)藝(yi)(yi)設計(ji)時(shi)查閱(yue)及(ji)新人快速學(xue)習,提升工(gong)(gong)藝(yi)(yi)的(de)規(gui)范性和(he)高效(xiao)性。

陜西(xi)漢德車橋有限(xian)公司由濰柴(chai)動力(li)與(yu)陜汽集團共同投(tou)資,有西(xi)安、寶雞兩個工廠,主要生產車橋總成(cheng)。連(lian)續多年被(bei)評(ping)為(wei)“中國(guo)機械500強”和“全國(guo)百佳汽車零部件企業”,同時因信息化建(jian)設(she)(she)的成(cheng)效被(bei)評(ping)為(wei)“全國(guo)企業信息化建(jian)設(she)(she)示范基地”。


應用CAXA工(gong)藝協同管理系統為(wei)企(qi)業建(jian)立統一(yi)的(de)(de)工(gong)藝數據管理平臺,實現了(le)西安和(he)寶(bao)雞分(fen)廠異(yi)地協同,圖(tu)紙、工(gong)藝文件異(yi)地共享,解決了(le)人工(gong)傳遞資料的(de)(de)不方(fang)便性,解決了(le)因為(wei)數據不一(yi)致帶來(lai)(lai)的(de)(de)統計(ji)(ji)不準確。相關技術(shu)人員按照角色、權限的(de)(de)方(fang)式,在平臺上開(kai)展(zhan)簡圖(tu)的(de)(de)設計(ji)(ji)、工(gong)藝文件編制(zhi)、外來(lai)(lai)數據的(de)(de)規范、工(gong)藝數據匯總等工(gong)作,并(bing)實現數據的(de)(de)共享、查找和(he)版本控制(zhi)等功能(neng)。
在CAXA CAPP系統中實現了TS16949體(ti)系貫(guan)標,對項目(mu)產品(pin)資(zi)料按照生產線(xian)、生產階段、準備過程(cheng)進(jin)行(xing)管理(li),將所(suo)有產品(pin)開(kai)發的資(zi)料進(jin)行(xing)集中分(fen)類管理(li),提升(sheng)了產品(pin)過程(cheng)開(kai)發管理(li)的標準化,提升(sheng)了典型產品(pin)數(shu)據的重用。
實現了CAPP與PDM、ERP、MES系(xi)統集成貫通,保證數(shu)據一致性,減少人為重復(fu)勞動。同步貫通了設備、工(gong)裝等(deng)資源(yuan),提高了工(gong)藝編制效率和資源(yuan)表述(shu)的準確度(du)。

![]()
捷(jie)翼是全球主要(yao)的汽(qi)(qi)車與汽(qi)(qi)車電子零部件及(ji)系統(tong)技(ji)術供應商。其產品(pin)系列包括動力(li)、推進、熱交換、內(nei)飾、電氣、電子及(ji)安全系統(tong)等,這些產品(pin)幾乎涵(han)蓋(gai)了現代汽(qi)(qi)車零部件工業(ye)的主要(yao)領域,為客戶提供全面的產品(pin)與系統(tong)解決(jue)方案。

通過六個階段(duan)的(de)系統建(jian)(jian)設,分步(bu)應用(yong)CAXA PLM和(he)MES的(de)整體(ti)解決(jue)方案,實現設計工(gong)藝一體(ti)化的(de)數(shu)據管(guan)理,構(gou)建(jian)(jian)了完整的(de)數(shu)據貫通平臺(tai),實現數(shu)字化工(gong)廠的(de)建(jian)(jian)設。通過項目管(guan)理的(de)深度應用(yong),提升項目管(guan)理質量,管(guan)理者隨(sui)時(shi)掌握項目狀(zhuang)態(tai),及(ji)時(shi)處理預警及(ji)超期項目。


北(bei)京康(kang)斯特儀表科技股(gu)份有限公司(si),自1998年成立以來(lai),一直(zhi)專注于壓力、溫度校準產(chan)品(pin)研(yan)發、生產(chan)、銷售, 目前規(gui)模是亞洲最大,壓力產(chan)品(pin)全(quan)球(qiu)前三,綜合全(quan)球(qiu)前五名。康(kang)斯特公司(si)共計230余(yu)人(ren),人(ren)均產(chan)值30萬(wan)美元,產(chan)品(pin)不僅(jin)在國內銷售,還遠銷美、德、英、法等國際市場(chang)。

應(ying)用(yong)CAXA PLM和(he)MES的(de)整(zheng)體(ti)解決(jue)方(fang)案,實(shi)現(xian)設計工(gong)(gong)藝(yi)一體(ti)化的(de)數(shu)據(ju)管(guan)理(li),構建了(le)完整(zheng)的(de)數(shu)據(ju)貫(guan)通平臺(tai),實(shi)現(xian)數(shu)字化工(gong)(gong)廠的(de)建設。建立企業(ye)級的(de)數(shu)據(ju)管(guan)理(li)平臺(tai),數(shu)據(ju)集(ji)中、統(tong)一、安全、共享(xiang),全面(mian)實(shi)現(xian)企業(ye)信息(xi)化,數(shu)字化,無紙化的(de)管(guan)理(li)。利用(yong)大數(shu)據(ju)的(de)沉淀和(he)積(ji)累企業(ye)智力(li)資產,提(ti)升(sheng)企業(ye)生產智能化。貫(guan)通了(le)企業(ye)設計生產大流程,提(ti)高(gao)工(gong)(gong)作效率、減(jian)少重(zhong)復工(gong)(gong)作,提(ti)升(sheng)產品品質。通過設備(bei)物聯管(guan)理(li),實(shi)現(xian)信息(xi)采(cai)集(ji),任務自動派送,生產數(shu)據(ju)實(shi)時透明。
24小時AI客服